Come calcolare la quota di mercato e trovare nuove strade di crescita
Se il tribunale degli Stati Uniti respinge quella che ci si aspettava essere una causa rivoluzionaria per il mondo tech, sulla base del fatto che gli avvocati non sono riusciti a dimostrare lo status monopolistico di Facebook e a mostrare la sua quota di mercato, diventa chiaro che la questione della quota di mercato può essere piuttosto difficile da affrontare online.
Se stai realizzando ricerche di mercato, considerando nuove strategie di crescita o semplicemente sei alla ricerca di parametri di riferimento per valutare le prestazioni di un'azienda, una delle metriche più importanti che devi considerare è, senza alcun dubbio, la quota di mercato.
Per i giganti del settore, come P&G, Coca Cola o Tesla, le grandi società di analisi pubblicano rapporti annuali che tracciano i cambiamenti nelle loro quote di mercato.
Ma se non operi a quella scala, e soprattutto se hai un'attività online, ci sono altri modi per calcolare la quota di mercato senza ricorrere ad analisi di terze parti lunghe e costose.
Questo post ti guiderà attraverso tutti gli elementi essenziali della valutazione della quota di mercato ed evidenzierà alcune delle principali tattiche che permettono di aumentarla.
Che cos'è la quota di mercato?
In senso tradizionale, la quota di mercato riguarda sempre le vendite.
Quindi, se cerchi su Google "definizione di quota di mercato", otterrai qualcosa del genere:
"Quota di mercato è la percentuale delle vendite totali in un settore generata da una determinata azienda." - Investopedia
In sostanza, se operi in un mercato da 1 miliardo di dollari e le tue entrate annuali sono di $100.000.000, hai una quota di mercato del 10%.
Ma online potrebbe non essere solo una questione di vendite. Nel caso di Facebook, ad esempio (questo è ciò che la corte ha evidenziato come un punto di critica), il principale servizio fornito - il social networking - è in realtà gratuito. I dollari incassati attraverso la pubblicità fanno parte di un mercato differente, quello della pubblicità online.
Quindi, per le attività online puoi anche prendere in considerazione gli utenti attivi, il traffico e altri criteri, invece di considerare solo le vendite.
Qualunque sia il criterio utilizzato, è importante tenere presente che la quota di mercato non è mai un numero costante. È soggetto a cambiamenti, per questo quando si parla di quota di mercato si tende sempre a indicare il periodo di tempo specifico - statistiche trimestrali o annuali.
Come si calcola la quota di mercato?
Esistono alcuni modi piuttosto popolari per calcolare la quota di mercato:
- La formula classica della quota di mercato si basa sulle vendite totali del settore.
- La formula della quota di mercato del cliente è incentrata sul cliente, quindi devi conoscere il numero totale di clienti nel tuo mercato.
- La formula della quota di mercato relativa si basa sulle quote di mercato dei principali attori del tuo settore.
Online, tuttavia, le vendite e i clienti possono essere facilmente sostituiti dal traffico, poiché le precedenti cifre possono essere difficili da conoscere, a meno che non si abbia a che fare con un mercato formato da aziende pubbliche.
La formula della quota di mercato
Trova le vendite totali della tua azienda per un periodo determinato e dividi quel numero per le entrate totali del settore durante lo stesso periodo; quindi moltiplica il numero per 100 per ottenere un importo percentuale.
Formula della quota di mercato = (Vendite totali della tua azienda / Vendite totali del settore) x 100

Ad esempio, se vendi calzature e le tue vendite totali di un trimestre sono state pari a $100.000 e, per lo stesso periodo, le vendite totali del settore sono state di $1.000.000, la tua quota di mercato è del 10%.
La formula esatta sarebbe questa:
$100,000 / $1,000,000 = 0.10 x 100 = 10% quota di mercato
Questa metrica ti darà una visione generale della posizione della tua azienda nel settore. Fai un confronto con i tuoi concorrenti diretti. Altrimenti, questa non sarà una metrica utile da monitorare.
Formula della quota di mercato del cliente
In alcuni casi, potresti invece voler misurare la quota di mercato in base al numero di clienti. Questo è, di solito, il metodo preferito dalle industrie più importanti, che tendono ad avere queste cifre prontamente disponibili.
In questo caso, dovrai sostituire le vendite con i clienti per ottenere un importo percentuale similare.
Formula della quota di mercato del cliente = (Clienti totali della tua azienda / Clienti totali del mercato) x 100

Mantenendo l'esempio della nostra azienda di calzature, supponiamo di avere 50.000 clienti nello stesso trimestre. L'attività si trova in un'area in cui, nello stesso periodo, ci sono stati 1.000.000 di clienti nel settore delle calzature.
Quindi, il calcolo della quota di mercato usando la formula sarebbe: 50.000 / 1.000.000 = 0,05 x 100 = 5%
Formula della quota di mercato relativa
Un altro modo per calcolare la quota di mercato è confrontare le tue prestazioni con i leader del settore. In questo caso, dividi la tua quota di mercato per la quota di mercato del tuo principale concorrente del settore. Quindi, moltiplichi questo risultato per 100 per ottenere un importo percentuale.
Formula della quota di mercato relativa = (% della quota di mercato della tua azienda / % della quota di mercato del leader del settore) x 100

Utilizzando l'esempio precedente, supponiamo che il più grande concorrente diretto abbia una quota di mercato del 45%. Quindi, la tua formula per la quota di mercato relativa sarebbe:
10% / 45% = 0.22 x 100 = 22% quota di mercato relativa
Il risultato è la tua porzione di mercato rispetto al tuo più grande concorrente. Questa metrica potrebbe servire come una rappresentazione più accurata dello stato finanziario della tua attività.
Come analizzare la quota di mercato
Di per sé, la quota di mercato è solo un numero. Per ricavare da questo numero un piano d'azione, devi trovare il modo di analizzarlo e applicarlo.
Mentre le formule per la quota di mercato possono far luce su come dovresti fare la tua valutazione aziendale, adottando un approccio più granulare potresti avere una visione accurata delle tue prestazioni aziendali; altrimenti, potresti finire per confrontare il tuo brand di pasticceria locale con il mercato globale della pasticceria, il che sarebbe fuorviante.
Ecco alcuni elementi da prendere in considerazione prima di saltare alle conclusioni:
- Definisci il tuo obiettivo: la quota di mercato viene solitamente calcolata per paese. Analizzare il tuo mercato di riferimento ti aiuta a scoprire dove vivono i tuoi potenziali clienti e a confrontare le varie regioni.
- Confrontati con attività similari: scegli aziende di dimensioni simili alla tua, che si rivolgono a un pubblico con le stesse caratteristiche demografiche di quello a cui ti rivolgi tu per valutare meglio la tua quota di mercato e comprenderne l'impatto.
- Esplora la quota di mercato dei concorrenti: in un certo mercato una quota del 10% può implicare la leadership di mercato; in altri, significa una prestazione media. Per fare una valutazione aziendale corretta, è necessario avere una visione comparativa e confrontare i numeri della propria quota di mercato rispetto alla concorrenza.
- Cerca lacune e opportunità: Utilizzando la sezione Dinamiche del Mercato personalizzato del tuo report di Market Explorer, puoi analizzare le strategie di altri attori del mercato. Questo può aiutarti a trarre vantaggio dalle tattiche usate dai leader di mercato ed, eventualmente, replicare le azioni che hanno avuto successo per loro. Quando noti picchi importanti, guarda cosa stanno facendo le aziende usando Analisi traffico, Ricerca organica, Ricerca di advertising e Social Media Tracker per mettere a punto le tue strategie.
Misura la tua quota di mercato (con Semrush)
Naturalmente, puoi esaminare i report di settore e provare a estrarre le statistiche sulle entrate totali, i clienti e le quote di mercato da tutto il Web, ma è improbabile che i dati che otterrai saranno così aggiornati o pertinenti come necessario.
Online, la quota di mercato può (e dovrebbe) essere calcolata in base ai numeri del traffico. In questo caso, puoi usare l'intelligenza del Market Explorer di Semrush, che farà tutto il duro lavoro di cui abbiamo parlato nella sezione precedente:
- Valutare la quota di mercato del tuo sito rispetto ai vari mercati (puoi specificare la posizione geografica);
- Selezionare i concorrenti più prossimi in base ai numeri del traffico organico e al pubblico di destinazione;
- Ottenere stime sulla quota di mercato dei concorrenti per confrontare e valutare le tue prestazioni online.
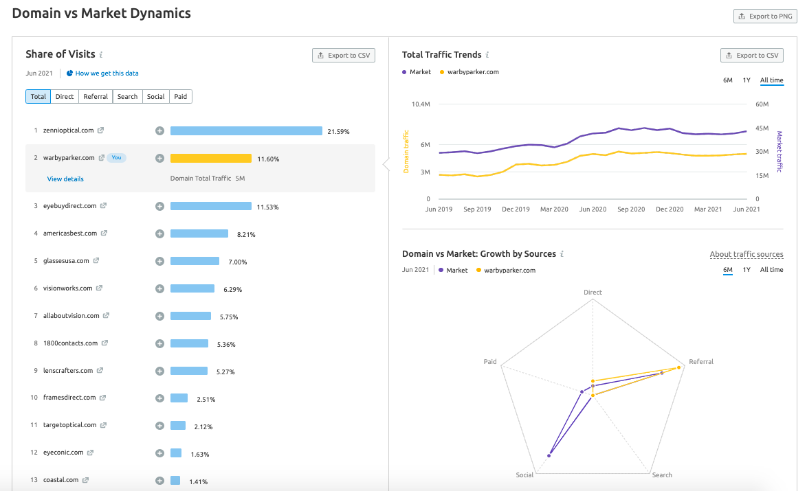
Market Explorer è una miniera d'oro di insights per tutte le ricerche di mercato. Immaginiamo che Warby Parker, un brand specializzato in occhiali e lenti con sede a New York che opera sia online che offline, voglia valutare la sua quota di mercato online.
Ecco gli insights chiave relativi alla quota di mercato che puoi raccogliere dallo strumento Market Explorer:
- Ottieni una panoramica generale del mercato
Se inseriamo il sito di Warby Parker, lo strumento rifletterà automaticamente gli aspetti chiave della panoramica del mercato.

Online, la quota di mercato di Warby Parker negli Stati Uniti a giugno 2021 era dell'11,6%: questa statistica si basa sul conteggio del traffico di giugno del brand in relazione al traffico complessivo del mercato.
- Definisci i principali attori del mercato e le loro dinamiche di crescita
Questo 11,6% non rivela molto se non consideriamo i modelli di quota di mercato in tutto il mercato.
Il widget dei Quadranti della crescita fornisce una panoramica completa del panorama competitivo estraendo i principali attori del mercato e restituendo statistiche sulla loro crescita in un periodo di tempo selezionato.

In questo caso, questo numero sembra collocare il nostro brand come leader di mercato, una posizione che si vorrà mantenere nel tempo.
All'interno dei Quadranti della crescita, i concorrenti sono suddivisi in vari segmenti che indicano la loro posizione nel mercato:
- Operatori di nicchia: queste aziende hanno una quota di mercato inferiore rispetto alle altre attività del settore e il loro tasso di crescita è minore rispetto al mercato nel suo complesso.
- Operatori rivoluzionari: queste aziende hanno volumi di traffico minori, ma il loro tasso di crescita è superiore alla media del mercato. Le startup o le grandi aziende che entrano in nuovi mercati di solito rientrano in questa categoria.
- Leader: si tratta di attività con un volume di traffico significativo e in continua crescita.
- Operatori affermati: queste sono le aziende con un volume di traffico significativo, che raggiungono una grande fetta del mercato, ma il loro tasso di crescita non è elevato come per il mercato nel suo complesso. I brand affermati con nomi ben noti sono i più numerosi in questa categoria.
Per ogni competitor il widget mostra le statistiche chiave di cui devi essere a conoscenza: il volume di traffico stimato e la crescita nel periodo di tempo.
- Confronta la tua quota di mercato con la concorrenza
I Quadranti della crescita restituiscono numeri assoluti (traffico, crescita %), ma è importante anche comparare la propria quota di mercato rispetto ai concorrenti.
È qui che entra in gioco la sezione Percentuale di visite.

Possiamo vedere che, mentre Warby Parker è posizionato nella categoria dei leader, c'è un concorrente molto più grande - Zennioptical - che ha una quota di mercato del 22%. E Eyebuydirect in realtà si avvicina molto e rappresenta una potenziale minaccia per Warby Parker, avendo una quota di mercato dell'11,53%.
Come aumentare la quota di mercato (con esempi)
Che tu sia un leader di mercato o un attore di nicchia, devi continuare a innovare per mantenere e/o espandere la tua portata.
Per far sì che ciò accada, un'azienda deve concentrarsi sulla crescita della propria base di clienti, sia online che offline.
Ecco alcuni modi per aumentare la quota di mercato:
1. Abbassare i prezzi
Avere un prezzo più basso può essere un modo rapido ed efficace per attirare più clienti. Campagne periodiche di sconti possono permettere di competere con la concorrenza, portando nuovi visitatori.
Puoi iniziare con una strategia di abbassamento dei prezzi complessiva - pensa a come i costi inferiori di H&M l'hanno trasformato nel secondo brand di abbigliamento al mondo per quota di mercato - o semplicemente offrire sconti stagionali e altri incentivi (questo post rivela come il Black Friday influenzi le tendenze del traffico in tutti i settori).
2. Innovare
Introdurre nuove funzionalità e prodotti nella tua offerta è un altro modo per aumentare la tua quota di mercato. Usa i dati di cui sei in possesso, il feedback dei clienti e l'analisi della concorrenza per prendere decisioni informate sullo sviluppo di nuovi prodotti che possono aumentare la tua quota di mercato.
Inoltre, molti dei tuoi nuovi clienti potrebbero diventare clienti fedeli, diminuendo la quota di mercato dei tuoi concorrenti.
Innovare non implica necessariamente lanciare nuovi prodotti rivoluzionari, in stile Tesla. Puoi infatti pensare all'approccio di successo di Starbucks, che abbraccia le tendenze stagionali offrendo bevande e prodotti ispirati a Halloween/Natale/ecc.
Fonte dell'immagine: Soranews24
3. Concentrarsi sulla fidelizzazione del cliente
Rafforza le relazioni con i clienti e costruisci le basi della loro fedeltà per evitare che si rivolgano a un competitor che propone sconti o nuove offerte.
Guadagnare quote di mercato grazie alle segnalazioni dei clienti e attraverso la loro soddisfazione può aumentare le entrate della tua azienda senza elevare le spese di marketing. Ad esempio, come proprietario di un iPhone sarai molto meno incline a scegliere un nuovo Samsung, rispetto ad un altro iPhone, perché puoi trasferire tutti i dati del tuo telefono in un nuovo iPhone con un solo clic.
4. Trovare nuovi pubblici
Rivolgersi a nuove fasce demografiche va di pari passo con la creazione di nuovi prodotti e funzionalità. Fai attenzione alle lacune del mercato che i tuoi concorrenti potrebbero non aver colmato e valuta se c'è un'opportunità per te di soddisfare questo pubblico.
Il miglior esempio sono le opzioni salutari che McDonald's ha cominciato ad offrire e che aumentano sempre più: questa scelta mostra come il brand stia cercando di sfruttare il mercato in crescita dei consumatori che preferiscono mangiare sano.

Fonte dell'immagine: The New York Times
5. Acquisire altre società
Un altro modo per aumentare la quota di mercato è acquisire i concorrenti. Ovviamente, questa è un'opzione solo per le aziende più grandi con ingenti capitali a disposizione. Attraverso un'acquisizione l'azienda attinge alla base clienti dell'azienda acquisita e allo stesso tempo riduce il numero di aziende che lottano per lo stesso mercato.
L'acquisizione di Instagram e WhatsApp da parte di Facebook è l'esempio più eclatante in questo caso, poiché l'azienda ora possiede le quattro app più scaricate del decennio.
6. Aumentare la Brand Awareness
Una strategia di branding e tattiche di marketing efficaci possono svolgere un ruolo importante nell'espansione della tua quota di mercato. Più clienti sanno chi sei, più possibilità hai di attrarli. Lavorare sulla brand awareness può aiutarti a diventare il marchio preferito nel tuo settore e aumentare la tua quota di mercato.
La pubblicità del Dollar Shave Club che è diventata virale (ha più di 27 milioni di visualizzazioni) ha fatto conoscere il brand a tutto il pubblico immaginabile ed è già un classico esempio di un'eccellente trovata di brand awareness.

7. Imparare dai tuoi concorrenti
Usando strumenti come il nostro Market Explorer puoi capire meglio cosa sta facendo la concorrenza per guadagnare la propria quota di mercato.
Osservando la Strategia di generazione di traffico e la Strategia di distribuzione sui social, puoi capire quali canali di acquisizione stanno sfruttando i tuoi concorrenti per raggiungere un pubblico più ampio e valutare l'efficienza di ciascun canale.

Usa questo strumento per imparare dai leader di mercato e dalle loro tattiche di successo come assicurarti una crescita continua. Per informazioni più dettagliate sul traffico, puoi sfruttare la potenza di Analisi traffico.
Questioni da tenere a mente quando si valuta la quota di mercato
Le statistiche sulla quota di mercato possono indicare quanto è grande il mercato e quanto è estesa la tua quota rispetto a tutti gli altri soggetti in esso presenti. Quindi, in sostanza, questo è un ottimo modo per analizzare il mercato e determinare la crescita che potrai aspettarti di ottenere mettendo in campo tattiche commerciali e di marketing di successo.
Tuttavia, ci sono alcune questioni da tenere a mente quando si analizzano le stime delle quote di mercato:
- Trova le metriche giuste
Il classico approccio alla quota di mercato basato sulle vendite non è sempre rilevante per tutte le aziende. Per le aziende che puntano tutto sulla loro presenza online, infatti, può essere più utile esaminare la quota di mercato dal punto di vista del traffico.
- Il mix di brand può influire sulla quota di mercato
Ogni volta che le aziende aggiungono o tolgono marchi, prodotti e servizi da una categoria specifica, la quota di mercato cambia. Guardando il grafico delle Tendenze del traffico totale di Market Explorer puoi avere un'idea di come cambiano le prestazioni dei tuoi concorrenti con questi cambiamenti di mercato.
- La geografia può influire sulla tua quota
Una delle variabili più importanti per la quota di mercato è la geografia. Analizzare in profondità le tue regioni può darti una nuova prospettiva su ciò che sta accadendo in quel mercato.
Ad esempio, se operi solo in un'area confrontarti con aziende nazionali non ti darà una panoramica accurata del mercato o delle tue performance. Se sei un brand globale, invece, dovresti sfruttare statistiche sulla quota di mercato più granulari, che approfondiscono la situazione a livello di paese: attraverso questi dati potresti scoprire le tue lacune di mercato e ottenere un indicatore per i tuoi futuri sforzi di marketing.
- Traccia i tuoi progressi
La quota di mercato non è una metrica che si può rilevare una volta e poi farvi affidamento per gli anni a venire. Ogni trimestre può essere caratterizzato da una crescita o un calo, quindi devi tenere costantemente d'occhio le statistiche sulla tua quota di mercato e quelle dei tuoi concorrenti. Una quota di mercato in calo può indicare un aumento della concorrenza. Quindi usa queste informazioni per analizzare cosa stanno facendo i tuoi competitor e identificare strategie che potresti implementare anche tu.